迅维网

标题: 鑫智造,真的是神器啊,小白神器! [打印本页]

作者: 略阳非凡通讯    时间: 2022-8-21 18:07
标题: 鑫智造,真的是神器啊,小白神器!
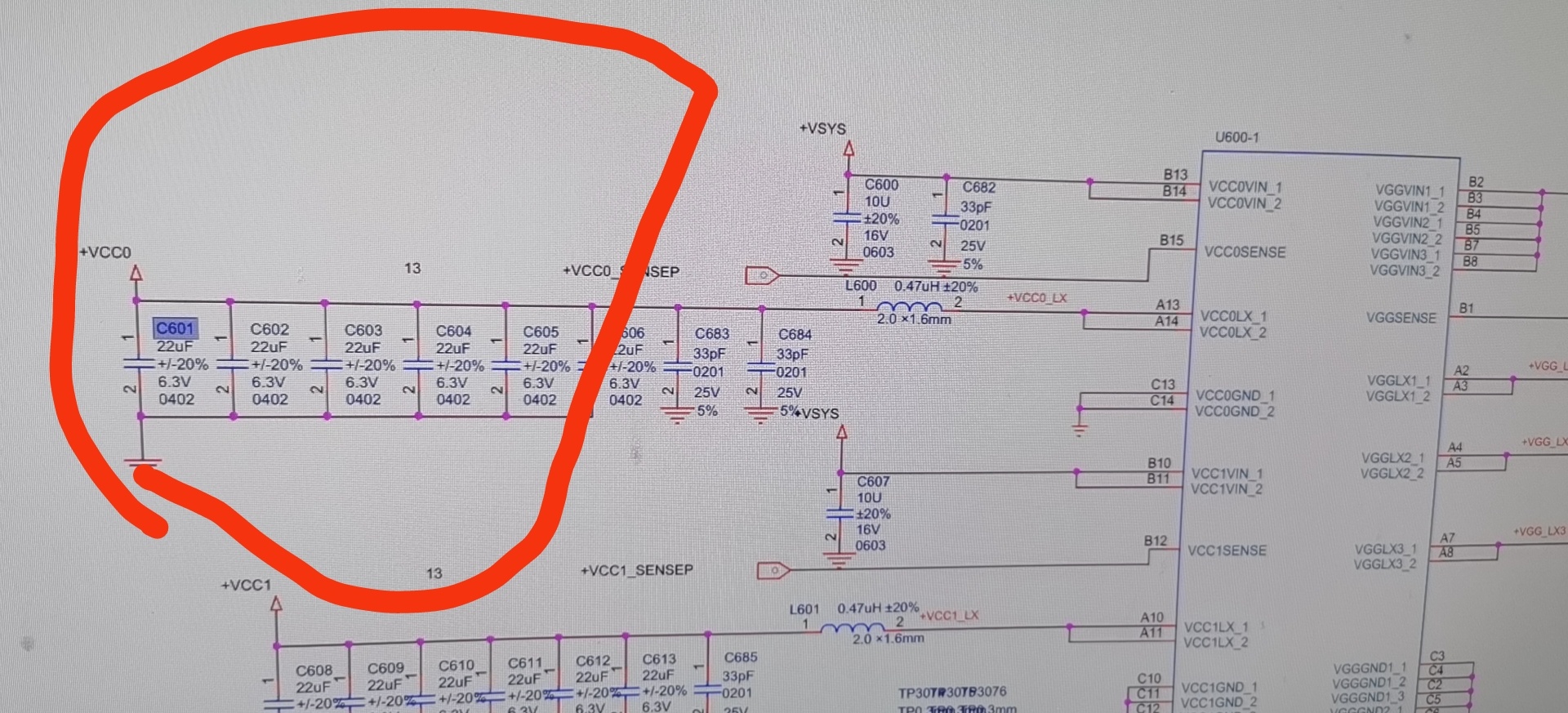
鑫智造,真的是神器啊,小白神器!入门必备,小米平板2,不开机,不充电,先换了1仍然不开机,最后测量2旁边的一排电容发现短路了,根据图纸推测CPU短路了,取下CPU,正常了,但没有这个植锡网,维修失败了!

                               
登录/注册后看高清大图

                               
登录/注册后看高清大图

                               
登录/注册后看高清大图

                               
登录/注册后看高清大图

                               
登录/注册后看高清大图


作者: 冰雪飞翔    时间: 2022-8-22 08:32
植锡网可以定做或某宝买啊,你这要到手的钱,不是就这样白修了
作者: 略阳非凡通讯    时间: 2022-8-22 12:12
冰雪飞翔 发表于 2022-08-22 08:32
植锡网可以定做或某宝买啊,你这要到手的钱,不是就这样白修了

主要是搞了容易的活了

                               
登录/注册后看高清大图

作者: 回音哥    时间: 2022-8-29 15:25
阻值接近0?               
作者: mycoder    时间: 2022-9-13 17:41
没有网就用点球大法,搞维修,点锡球,这个是基操
作者: 略阳非凡通讯    时间: 2022-9-13 18:50
mycoder 发表于 2022-09-13 17:41
没有网就用点球大法,搞维修,点锡球,这个是基操

这怎么点

                               
登录/注册后看高清大图





欢迎光临 迅维网 (https://www.chinafix.com/) Powered by Discuz! X3.4